2026.4.13更新
- 应用层
SmartClaw能力扩展:
a. 技能挂载:支持挂载问学广场技能,按需选择官方或自定义技能,灵活扩展能力边界。

b. 心智功能上线:支持手动定义 SmartClaw 的行为规则与偏好设定,风格可调、行为可控,更贴合实际工作方式。

c. 外部平台接入体验优化:飞书、钉钉机器人支持扫码授权,接入流程更高效。

技能体系升级:
a. 自定义技能上传:支持上传个性化技能组件,满足多样化业务场景扩展需求。

b. 环境变量配置:技能新增环境变量功能,支持预设 API Key 等敏感信息,提升安全性与配置效率。

应用体验全面优化升级:
a. 对话开场白支持添加图片:全应用上线图片添加功能,增强应用的表达与引导能力。

b. 智能体应用和写作型应用新增自定义上传文件功能,用户可根据文件进行提问。

c. 文档在线预览:对话中调用技能所输出的文档支持在线查看,无需下载,优化使用流程与交互体验。

工作流能力增强:新增定时触发器,支持周期性任务自动执行(如日报生成、定时通知),同时支持工作流日志导出。

增强型应用下架:原增强型应用能力已合并至智能体应用,能力统一收敛。
- 数据与能力层
企业知识库治理升级:
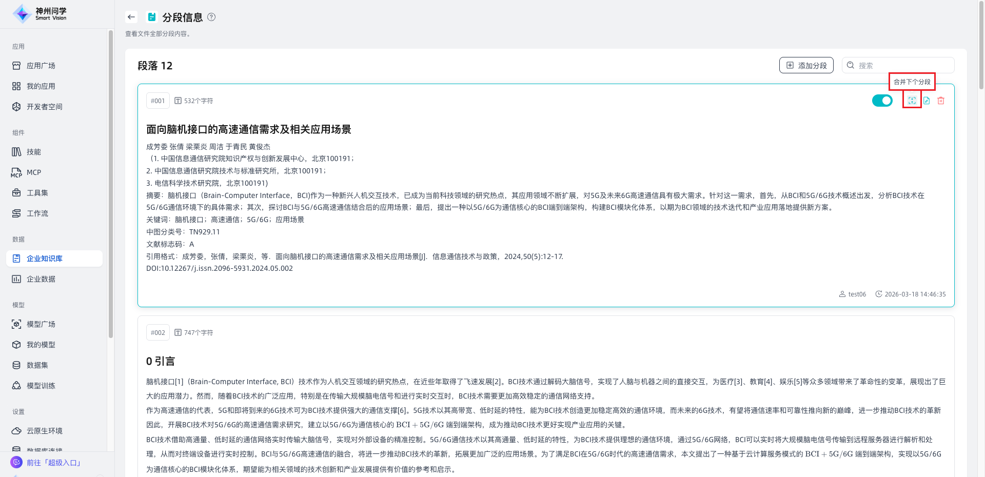
a. 新增“合并切片”功能,优化碎片化内容整合过程,提升知识结构完整性与治理效率。

b. 治理 API 能力增强,支持图像识别模型选择、分段策略配置及有效期管理,满足复杂场景集成需求。
c. 开放知识库权限 API,提升权限控制灵活性,便于对接企业安全体系。
企业数据:支持邀请协作者共同维护数据资源,并提供租户级开关控制数据隔离策略,兼顾协作效率与数据安全。

- 企业运营层
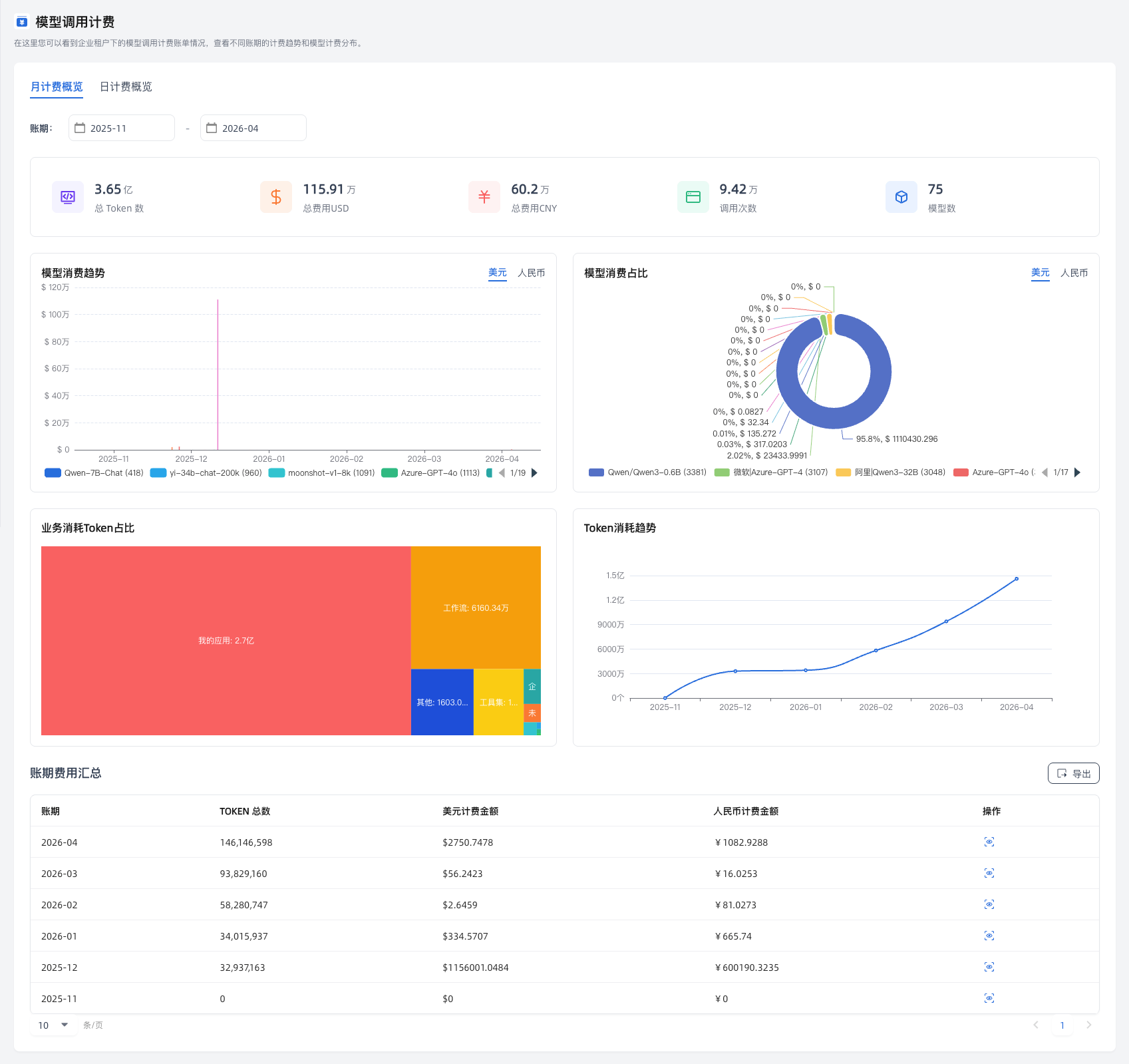
计费与成本管理优化:模型调用计费能力升级,支持按业务维度统计 Token 消耗,为成本核算与资源优化提供数据支撑。
