模型调用计费
在设置-模型调用计费中,您可以查看不同账期的计费趋势和模型计费分布,可以跟踪、分析和管理平台的公域模型API调用计费情况。问学平台支持按照月/日度查看模型调用计费情况:
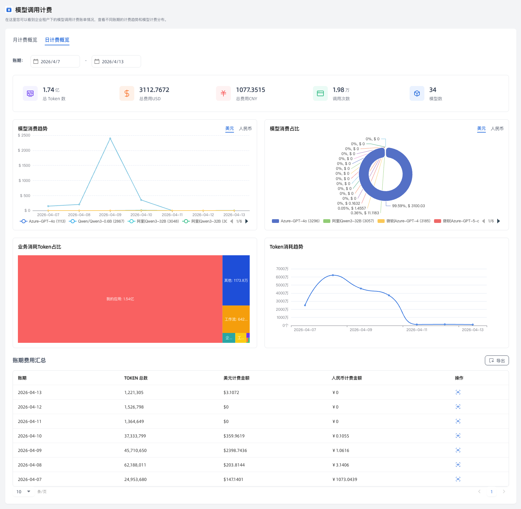
- 全局运营指标:展示选定时间范围内的五项核心指标卡片,帮助您快速掌握消耗概况,包括您消耗的Token总数、总费用、模型调用次数、总模型数等详细信息。
- 多维度消耗分析:提供模型消费趋势、占比及业务消耗 Token 占比等图表。支持按模型、业务等深度分析消耗分布,并支持点击下钻查看二级业务详情。
- 账期汇总与导出:列表展示各账期的计费汇总数据,支持点击“导出”按钮一键下载当前筛选条件下的账单报表。
- 模型计费详情:点击“操作”按钮,进入详情页,可以按业务类型、调用场景、API来源、部门、Token数等维度核对每笔消耗明细,并支持导出表格。
平台默认展示本月(月计费概览)和今日(日计费概览)的计费情况,您可以自行选择您要查看的日期范围。
月计费概览:默认展示本月的计费情况,可按需设置账期的起始和截止月份,查看对应时间范围内的账单。点击“操作”图标,可以查看对应月份的计费详情。


日计费概览:默认展示今天的计费情况,可按需设置账期的起始和截止日期,查看对应时间范围内的账单。点击“操作”图标,可以查看对应日期的计费详情。

